设备管理咨询导读:
今天来学习TPS的基本推进方法 JIT和平准化
2.TPS的基本推进方法
2-1.JIT
构成成本的三要素是品质、交货期、数量,TPS将在适当的时候向客户按所需数量提供其所要求的商品的方式称为JUST IN TIME.。
要实现JUST IN TIME,必须遵守生产流程化、由需求量决定节拍和(由后工序到前工序取料的)后工序拉动三个原则,还需要以 “平准化生产”为前提条件。
图中的看板和搬运则相当于为了实现JUST IN TIME而连接各工序的动脉和自律神经。
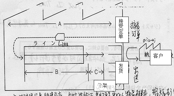
2-1-1.目的:缩短生产周期
所谓"生产周期"是指从工厂接到定单到发货的时间。
生产周期=A+B+C
A:该产品的生产指示信息的停滞时间
B:该产品从准备材料到到第一台成品下线的时间(加工时间+停滞时间)
C:从第一个成品下线到所有成品下线的时间
搬运数•生产节拍
实际上与生产周期lead time相关的两个最重要的因素就是
①生产的批量。生产的批量越小,那生产周期就越短了,批量为1是最好的。
②生产的连续性。这一方面主要强调:在正常生产时,生产线不出现停线的状况。那必须考虑工艺均衡、考虑线速与工艺的一致、考虑线外辅助作业、考虑设备异常的处理、考虑物流配送方式的优化;在换产时,需要一步到位等。
今后的定单可能来得越来越急,而对客户而言,我们要做的就是JIT供货,如何缩短生产周期就变得尤为重要了。
2-1-2.基本原则1:生产流程化
要做到在必要的时间按照必要的量搬运、生产必要的东西,必须进行流水线作业(强调的是生产不停线,持续生产)。若从各工序来看,它指的是半成品一个接一个的流向下工序;如果从设备设置来看,它指的是设备流水线化。若从整个工厂内的物流来看,它指的是整流化。
生产流程化
1.物品方面 (1)1个流程
(2)同步化
(3)没有停滞
2.人员方面 (1)1人负责多个工位
(2)多面手化
3.设备方面 (1)按工序顺序来摆放设备
(2)能够按物品流程进行整流生产的设备
※为了实现整流化的要点 •设备的小型化(受占地面积等制约)
•设备的低成本化(受设备投资资金的制约)
4.批量生产工序的小批量化
(1)缩短换产时间
以上是实现生产流程化所要求的各方面的条件
2-1-3.基本原则2:由需求数决定生产节拍
为了以适当的速度按必要的量生产必要的东西即为了实现JIT生产,必须根据销售定单量来决定生产节拍。
※在AW节拍时间=考勤卡时间-准备时间-4S时间
节拍时间=每天的生产时间/每天必须生产的数量
这里的节拍指的是在生产定时的情况下,要根据生产的数量来决定节拍。而在生产线控制生产节拍的是机器设备
2-1-4.基本原则3:后工序拉动
在这里讲的概念涉及一个前提,那就是前工序要根据测算先在线体后设置合理库存(计算方式在后面介绍)。所谓后工序拉动指的是后工序在必要的时候、按必要的量到前工序的库存区去取必要的半成品;前工序在后工序取走一部分库存后,按照相应的看板信息仅仅补充生产被后工序取走的量(后补充生产)。以后工序拉动的方式来实现Just In Time。
(1)看板
在后工序拉动生产和后补充生产中被使用的工具“看板”。
所谓“看板”是表示生产搬运指示信息的东西,这是为了实现Just In Time的重要的管理工具。
〈看板〉看板被摘下后 在看板上标明
指示前工序应在[何时]搬运或生产[多少]• 生产[什么东西]为好
(2)搬运
虽然一般的搬运仅指搬运物品的行为,但在TPS(Toyota /total Productive System)中不仅指物品的搬运,它还表示信息的同时传递。
物品的搬运、信息的传递
在搬运的同时,它还具有传达前工序应在何时•生产多少•何种东西的信息的作用。
2-2.平准化
要在必要的时间按照必要的量搬运、生产必要的东西,平准化生产是前提条件。平准化是指将要生产的东西(与销售相挂钩)的种类和数量(和工数的)的平均化。
(1) 种类的平均化
是指在一定线体上生产的产品的种类在任何一时间段内都是平均的。
(2)生产量的平均化
是指每天(或每时每刻)的生产量是平均的。
如果没实现平准化,生产就会出现淡季或旺季,人•料•设备都必须储备最大量,会成为大量浪费的根本。
① 在前工序出现多余的库存
②若在没有库存的情况下生产。。。前工序的负荷偏大
若后工序的生产没有做到平准化,前工序不仅要备大量库存,并且还会造成前工序的生产波动,产生很大的浪费。
---------------------------------------------------------
阅读完此文章您有什么想法?问题?疑问?建议?意见?想和一起阅读此文的其他益友互动交流?想和我们的精益生产咨询、设备管理咨询专家探讨?
您可以1.【直接回复我们】
2.加【互动Q群】
3.到【微社区】
三个方式参与互动
---------------------------------------------------------
如果您觉得有用,请分享给您的朋友和同事,您的支持是我们努力的动力!!!
----------------------------------------------------------








